SÉCURITÉ DES SYSTÈMES

Sécurisation & Supervision
Système d'Information

Conception, déploiement et sécurisation d'une infrastructure complète (Interne, DMZ, Externe) simulant une PME de 20 personnes.

Équipe de 5 - Chef de projet
80h - Semestre 5
IUT1 Grenoble - UGA

🎯 Contexte & Objectifs

La Mission : Construire une infrastructure sécurisée et supervisée pour une PME, en respectant les recommandations strictes de l'ANSSI (Guide d'interconnexion).

  • Défense en profondeur : Architecture double pare-feu hétérogène (Watchguard + PfSense)
  • Segmentation stricte : LAN Interne, DMZ, Admin, Hyperviseur (VLANs)
  • Monitoring continu : SIEM Wazuh, IDS Suricata et supervision Zabbix
  • Tiering AD : Ségrégation des privilèges T0/T1/T2 et Bastion d'administration

Réseau Sécurisé

VLANs, VPN Nomade, Routage sécurisé

Défense Active

SIEM, Hardening OS, Politique stricte

Infrastructure

Windows Server, Linux, Virtualisation

Supervision

Logs centralisés, Alertes temps réel

🏗️ Architecture Technique

Zone Interne (LAN)

  • Active Directory sécurisé
  • Serveur de fichiers centralisé
  • VLANs admin isolés
  • Postes utilisateurs sécurisés

DMZ Publique

  • Serveur Web exposé
  • DNS externe (FQDN)
  • Serveur fichiers externe
  • WAF (Web Application Firewall)

Firewalling Strict

  • Pare-feu stateful
  • IPS/IDS activé
  • Règles deny by default
  • Différenciation interne/externe
architecture_systeme_groupe4.drawio
Schéma d'architecture sécurisée

Architecture segmentée en 3 zones sécurisées avec double barrière de feu (Watchguard + PfSense)

📍 Configuration du Groupe 4

Plan_adressage_G4.xlsx
Plan d'adressage IP

🛠️ Stack Technique & Réalisations Clés

Réalisations Clés

🔐 Active Directory (Tiering)

Modèle de Tiering (T0/T1/T2) pour protéger les comptes privilèges. Audit continu avec PingCastle.

�️ Double Firewalling

Watchguard (Externe) + PfSense (Interne). Diversification pour éviter les failles communes.

🌐 Accès Distant Sécurisé

VPN nomade sur PfSense pour l'administration. Bastion (JumpServer) SSH obligatoire pour l'accès interne.

📊 SIEM & Supervision

Wazuh pour la corrélation de logs et Zabbix pour le monitoring de l'infrastructure.

🍯 Hardening & Deception

Durcissement OS (Windows/Linux) et déploiement de pots de miel (T-Pot) en DMZ.

� Résilience

Sauvegardes automatisées avec Veeam Backup et redondance des services.

Technologies Déployées

🖥️ OS & Infrastructure

Windows Server 2022 / Win 11

Linux Debian/Ubuntu (Services)

Proxmox & ESXi (Hyperviseurs)

🌐 Services Réseau

Active Directory (Annuaire)

Apache/Nginx (Web)

Exchange (Messagerie)

BIND 9 (DNS)

🛡️ Sécurité & Monitoring

Watchguard + PfSense (FW)

Wazuh (SIEM)

Suricata (IDS)

T-Pot (Honeypot)

📦 Outils & Ressources

Veeam Backup (Saucegardes)

Bitwarden (Gestion Mots de passe)

Zabbix (Supervision)

👁️ Supervision & Administration

SIEM Wazuh

Dashboard Wazuh
Alerte Wazuh

Supervision & Accès

Dashboard Zabbix
JumpServer Dashboard
JumpServer Assets

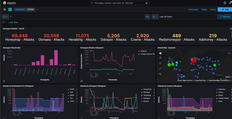
Threat Intelligence (T-Pot Honeypot)

T-Pot Attack Map
Attaques en temps réel

Déroulement du Projet

Étude Préliminaire
Analyse des risques, choix de l'architecture et des équipements (Dell, Switchs). Rédaction de la documentation technique initiale.
Réalisation (70H)
Installation physique, câblage, configuration des VLANs, déploiement AD, mise en place de la supervision et des GPO de sécurité.
Audit Croisé
Audit de l'infrastructure d'un autre groupe. Pentest interne, vérification de la conformité ANSSI et rédaction du rapport d'audit.
Démonstration Finale
Démo en direct des fonctionnalités (VPN, pannes simulées, alertes SIEM) et présentation des résultats.

Bilan & Apports Personnels

🎯 Succès : Réussite totale. En tant que chef de projet d'une équipe de 5, nous avons livré une infrastructure SI hautement sécurisée (Tiering AD, MFA, double Firewall Pfsense) félicitée lors de l'audit final croisé.

Ce que ce projet m'a apporté

Compétences Techniques

  • Architecture Active Directory sécurisée (Tiering, GPO, LAPS)
  • Déploiement de SIEM Wazuh avec alerting en temps réel
  • Configuration de double Firewall Pfsense (DMZ, VPN, HA)
  • Mise en place de MFA, PKI et durcissement selon les guides ANSSI

Compétences Transverses

  • Leadership — coordonner et motiver une équipe de 5 techniciens
  • Gestion de projet — planning, jalons, répartition des tâches
  • Vision architecturale — concevoir un SI "Secure By Design"
  • Présentation orale — soutenance technique devant un jury

Mon retour sur ce projet

Ce projet de sécurisation grandeur nature m'a permis d'appréhender la cybersécurité dans sa dimension stratégique et humaine. Le rôle de chef d'équipe m'a confronté aux défis de la gestion de projet Agile, de la communication technique et de la délégation. Concevoir et opérer un SI complexe de bout en bout, de l'architecture réseau à la supervision active via SOC, a forgé ma capacité à maintenir la vision d'ensemble indispensable à un futur ingénieur.

BLUE TEAM SIEM SÉCURITÉ AD LEADERSHIP ANSSI
Retour au Portfolio